定制家具行业中,订单品类杂、参数多、流程长,传统人工订单管理常陷入“录入错漏、拆单混乱、进度不明”的困境。而家具订单管理系统作为数字化管控工具,从订单录入到数据同步全流程发力,用标准化、自动化手段破解传统模式痛点,让定制家具订单处理更高效、更精准。

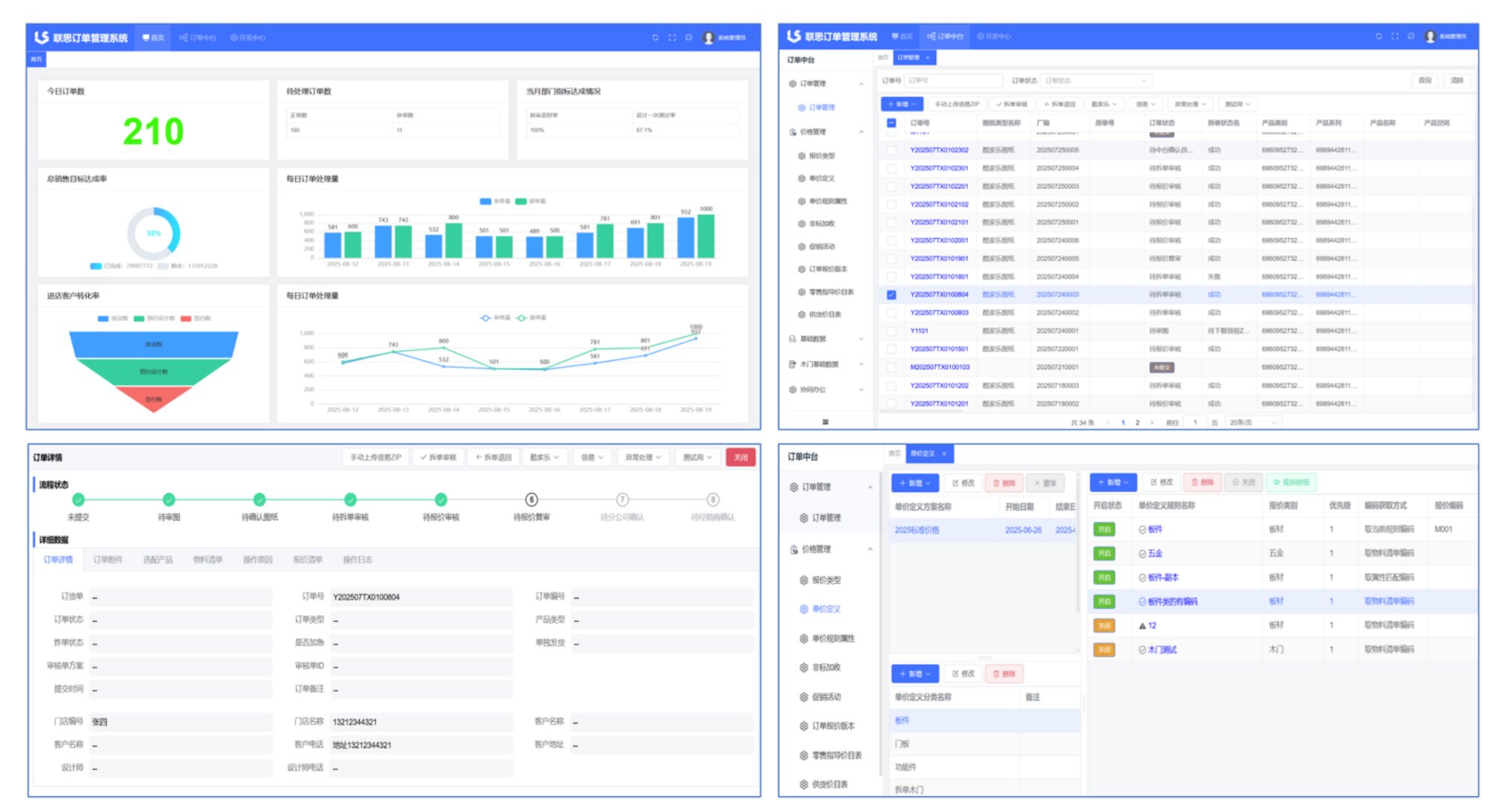
订单录入环节,传统模式下设计师需手动填写板材规格、五金配件、非标要求等海量信息,不仅耗时久,还易因笔误导致生产偏差。联思家具订单管理系统简化了这一过程,支持直接上传酷家乐、三维家等设计软件的图纸文件,自动抓取订单参数,无需人工重复录入。
拆单对接是定制家具订单的关键环节,传统人工拆单不仅效率低,还易出现孔槽重叠、板件尺寸不符等问题。联思家具订单管理系统支持对接多种主流拆单软件,拆单数据同步后,系统会自动校验工艺错误,自动比对数据,提前规避返工风险,让拆单准确率大幅提升。
进度追踪方面,传统模式下客户询问订单进展,销售需逐一联系审图员、拆单员、生产车间,反馈滞后且信息零散。联思家具订单管理系统将订单状态可视化,从“待审图”“待拆单审核”到“待报价审核”,每个环节的进度实时更新,还能设置延误提醒,既省去了多方沟通的麻烦,也让客户更放心。
数据同步让各部门协同更顺畅。传统人工管理中,订单数据需手动传递给生产、财务部门,易出现“生产按旧版清单备料”“财务核算漏算非标费用”等问题。联思家具订单管理系统可自动生成物料清单、报价清单,同步至生产系统和财务模块,生产部门能精准备料,财务部门可直接依据系统数据核算成本、结算账款。
家具订单管理系统并非复杂的技术堆砌,而是贴合定制家具行业需求的实用工具。它通过订单录入自动化、拆单对接智能化、进度追踪可视化、数据同步一体化,解决了传统人工管理的核心痛点,让订单全流程更规范、更高效。对于定制家具企业而言,这套数字化管控工具不仅能提升客户满意度,更能夯实企业规模化发展的基础,成为行业竞争中的重要助力。